Decorative element

Zurück zur LoadMaster 360 Übersicht

Erweiterte Web Application Firewall (WAF) für LoadMaster

Schützen und überwachen Sie Ihre Webanwendungen auf intelligente Weise

Die neue Enhanced Web Application Firewall (WAF)-Funktion von LoadMaster 360 bietet verbesserte Sicherheitseinblicke und minimiert den Zeitaufwand für die WAF-Konfiguration und -Abstimmung. Die KI-gesteuerte Erkennung von Fehlalarmen und die intelligente Regelanpassung geben Anwendern spezifische Anleitungen zur Identifizierung von Sicherheitsbedrohungen und zum Herausfiltern von Fehlalarmen aus dem legitimen Anwendungsverkehr an die Hand.

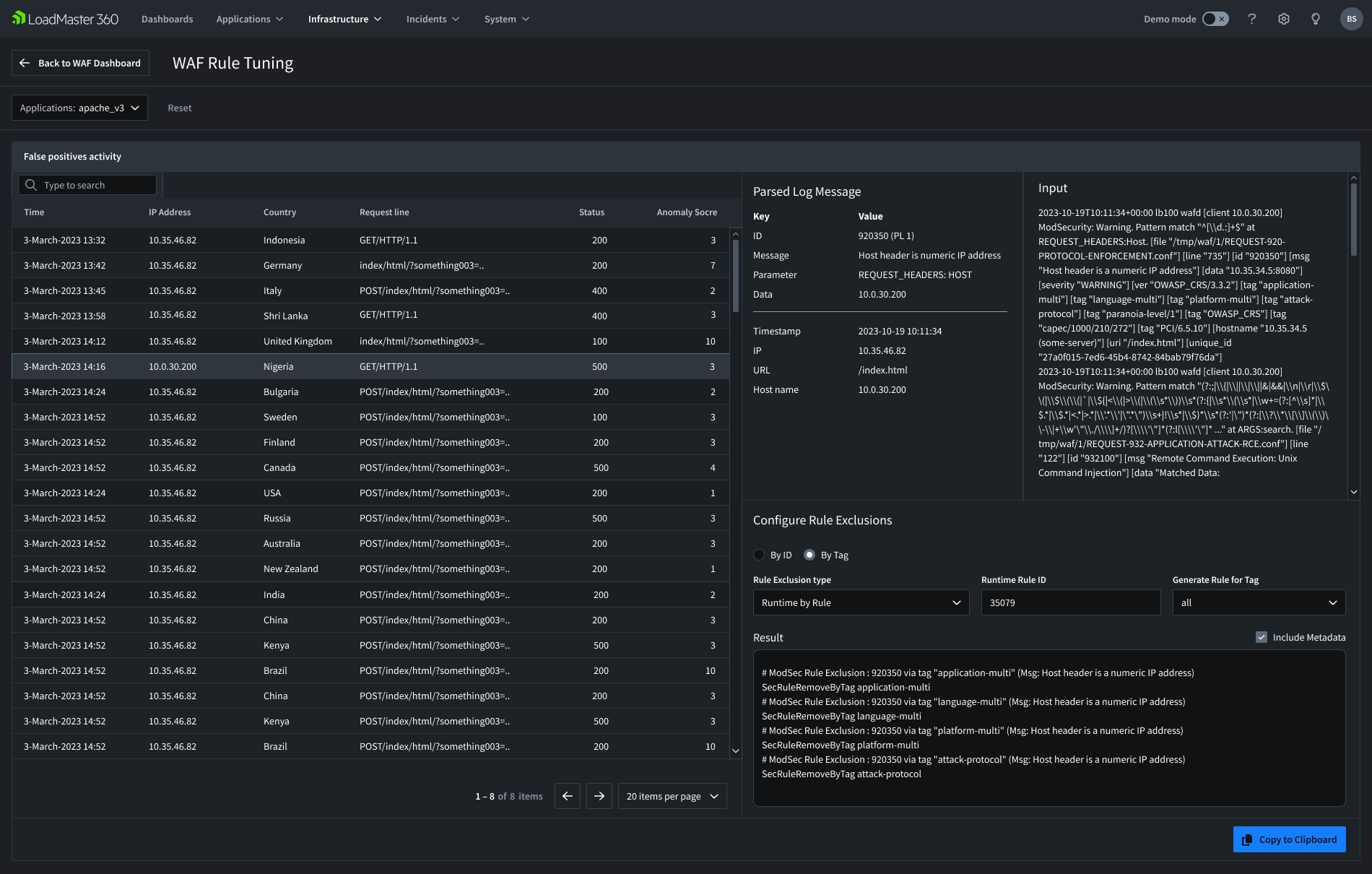
Verbesserung Ihres Konfigurationsprozesses durch intelligente Regel-Abstimmung

Dank der intelligenten WAF-Regelabstimmung und der Erstellung benutzerdefinierter Regeln können Sie die LoadMaster WAF-Technologie iel einfacher als je zuvor identifizieren und anpassen.

Erhalten Sie detaillierte Einblicke in die Sicherheit Ihrer Umgebungen und Anwendungen

Die erweiterte WAF hilft Ihnen dabei, Sicherheitseinblicke in Ihre Umgebungen auf der Basis von einzelnen Anwendungen zu generieren, um schnell das Wer, Wann und Wo potenzieller Sicherheitsprobleme zu identifizieren.

Verschaffen Sie sich einen Überblick über die Leistung Ihrer LoadMaster WAF

Die erweiterte WAF bietet eine detaillierte Dashboard-Ansicht der Schutzmaßnahmen im Laufe der Zeit, so dass Sie einen sichtbaren Nachweis ihrer Leistung und ihres Wertes als technische Investition erhalten.

Optimierung einer Web Application Firewall

Webanwendungen sind attraktive Ziele für Angreifer, die versuchen, Schwachstellen auszunutzen und sich unbefugt Zugang zu sensiblen Informationen zu verschaffen. Eine erweiterte WAF kann Ihr Unternehmen dabei unterstützen, seine Webanwendungen vor immer raffinierteren Cyberangriffen zu schützen.

Die Einstellung einer Web Application Firewall kann kompliziert sein, selbst für Sicherheitsexperten. Die Aktivierung von OWASP-basierten WAF-Filtern kann unbeabsichtigt legitime Benutzer blockieren und die Anwendungsleistung beeinträchtigen, aber die Deaktivierung derselben Filter ohne sorgfältige Überlegung kann Anwendungen anfällig für Angriffe machen.

Die Enhanced WAF hilft Kunden, das richtige Gleichgewicht zwischen den beiden Extremen zu finden, indem sie eine präzise WAF-Konfiguration und -Abstimmung auf der Grundlage einer intelligenten Verkehrsanalyse ermöglicht. Mit den WAF-Abstimmungsfunktionen können Sie einzelne False-Positive-Ereignisse anzeigen, die Aktivitäten in intelligent analysierten Protokollen einsehen und Regelausschlüsse konfigurieren, um Ihren Regelsatz so abzustimmen, dass nur legitimer Datenverkehr zugelassen wird.

Abbildung des Dashboards mit den WAF Regeln

Welche Erkenntnisse liefert die Web Application Firewall?

Die Benutzer werden benachrichtigt, wenn sie auf potenzielle Sicherheitsprobleme bei Anwendungen achten müssen, und können leichter feststellen und untersuchen, wann Probleme auftreten, wo sie ihren Ursprung haben und wer dafür verantwortlich sein könnte.

Zu den Informationen, die Sie einsehen können, gehören:

  • Die Arten von Angriffen, die von der WAF abgewehrt wurden (Top 10 ausgeführte Regeln).
  • Woher auf der Welt die Ereignisse stammen.
  • Details zur Falsch-Positiv-Aktivität.
  • Wer von der WAF blockiert wird (Top 10 blockierte Anfragen nach IP und URL).
  • Gesamte Anfragen und blockierte Anfragen.
  • Der Prozentsatz der gesamten Anfragen, die von Ihrer Anwendung blockiert wurden.
Abbild des Dashboards der Web Application Firewall mit den Erkentnissen

Verfügbar mit Enterprise Plus

Um die LoadMaster WAF und die Enhanced WAF-Funktion nutzen zu können, müssen Sie die Enterprise Plus-Abonnementstufe und LoadMaster 360 besitzen. Wenn Sie diese nicht haben und mehr erfahren oder kaufen möchten, können Sie sich an unsere Mitarbeiter wenden oder unser Team kontaktieren, um eine Live-Demo und Testversion zu erhalten.

Übersicht der LoadMaster 360 Software

Lernen Sie den Kemp LoadMaster noch heute kennen.

Demo anfragen