Zurück zur LoadMaster 360 Übersicht
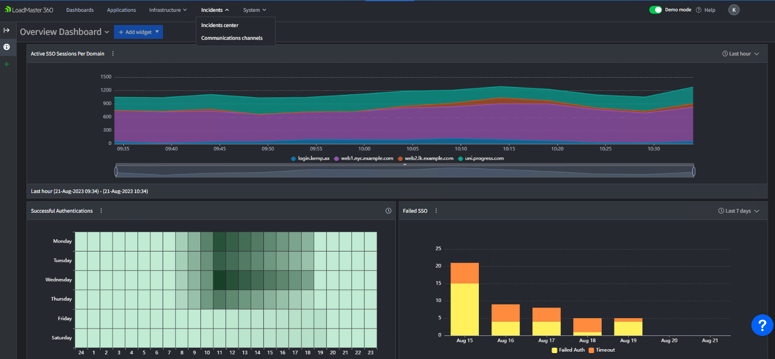
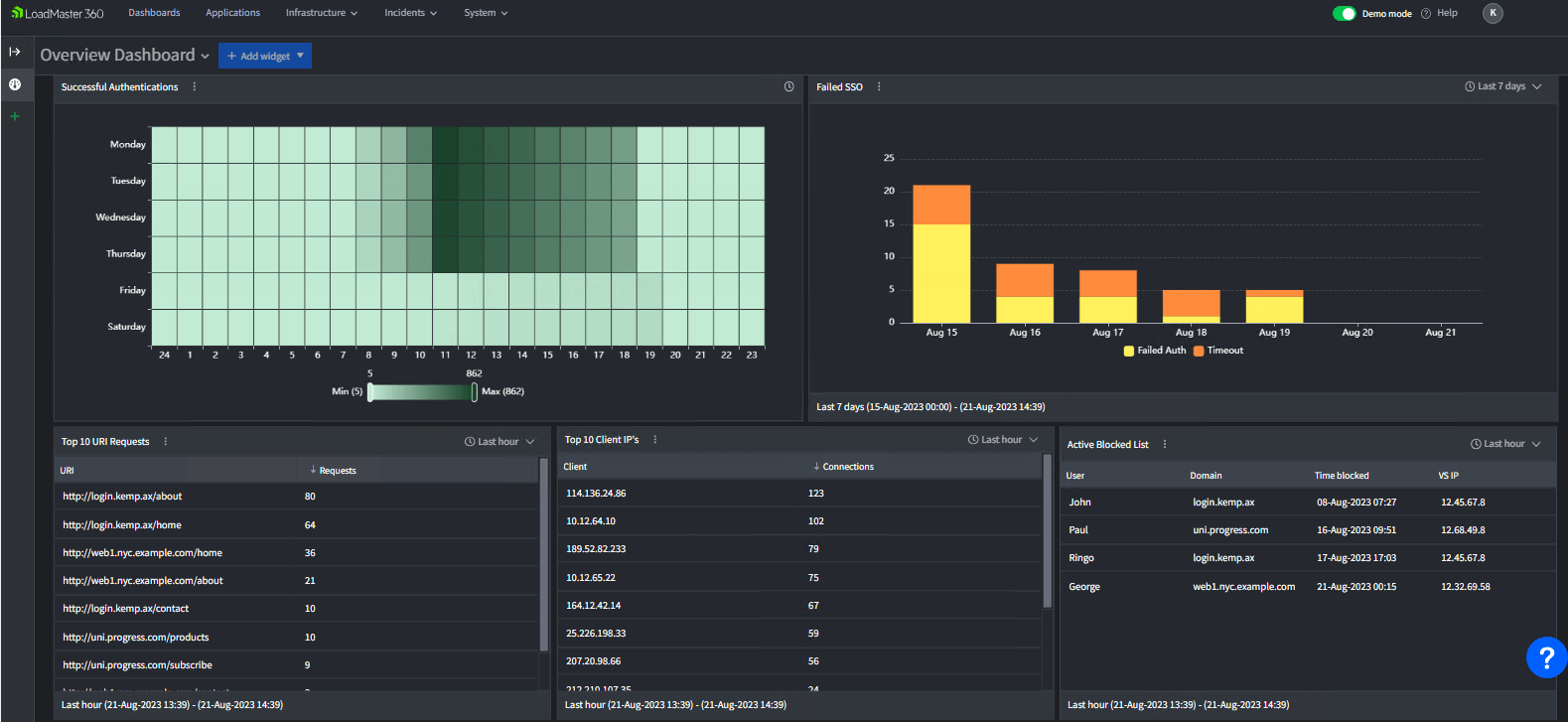
Reduzieren Sie Komplexität und Kosten mit einer einzigen Ansicht der Authentifizierung für alle Anwendungen und Authentifizierungsanbieter.
Mit Ereignisbenachrichtigungen, historischen Drilldowns und fein abgestuften Details lassen sich Authentifizierungsprobleme leicht identifizieren und beheben.
Vereinheitlichen Sie alle Authentifizierungsdomänen und -anwendungen unter einem einzigen Dashboard für vollständige Transparenz.

