Progress LoadMaster 360 User Insights: Das ideale Tool zur Optimierung Ihrer Anwendungserlebnisse

Veröffentlicht am

smiling woman holding a tablet

 

Die Anwendungsbereitstellung ist von Natur aus komplex. Moderne Anwendungen sind von vielen verschiedenen virtuellen und Hardware-Ressourcen abhängig, die über eine vielfältige IT-Landschaft verteilt sind. Angesichts der verschiedenen beteiligten Komponenten und Dienste müssen Unternehmen viel Zeit und Ressourcen investieren, um eine hohe Verfügbarkeit und Leistung der Anwendungen aufrechtzuerhalten.

IT-Teams wie DevOps, IT-Ops und Site Reliability Engineers (SREs) sind alle an der Pflege der Anwendungserfahrung beteiligt. Die meisten dieser Teams verwenden unterschiedliche Tools, um Einblicke in die Kette der Anwendungsbereitstellung zu erhalten und um die Verfügbarkeit, Leistung und Sicherheit der Anwendungen zu maximieren. Dies führt zu einem Transparenzproblem. Ohne eine zentralisierte Verwaltung schaffen diese Tools lediglich Datensilos, die sich nur schwer korrelieren und analysieren lassen, was wiederum die Transparenz beeinträchtigt und die Leistung und Sicherheit der Anwendung, im Umkehrschluss, gefährdet.

In diesem Blogbeitrag stellen wir Ihnen die Progress LoadMaster 360 Application Analytics und Telemetrie-Funktionen vor, die Ihnen die notwendigen Einblicke bieten, um die Anwendungsbereitstellung zu optimieren und Ihnen dabei zu helfen, das bestmögliche Anwendungserlebnis für Ihre Nutzer zu kreiieren.

Die Anwendungsbereitstellung ist komplex

Die Kette der Anwendungsbereitstellung umfasst mehrere Dienste und Lösungen. Die Leistung und der Zustand jeder einzelnen Komponente bestimmen das Anwendungserlebnis, sodass Ihre Fähigkeit, Leistungskennzahlen zu verfolgen und Daten zu analysieren, von entscheidender Bedeutung ist. Es kann jedoch mühsam sein, eine komplexe Anwendungsbereitstellungskette ständig auf leistungs- und sicherheitsbezogene Probleme zu überwachen.

Noch chaotischer wird es, wenn IT-Teams mehrere Überwachungs- und Beobachtungswerkzeuge verwenden, da dann jeder seine eigene „Quelle der Wahrheit“ hat. Diese Werkzeuge erfordern möglicherweise Produktkenntnisse und sind möglicherweise auf andere Lösungen von Drittanbietern angewiesen, um Informationen in einer maßgeschneiderten Lösung zu sammeln und zu analysieren. In solchen Szenarien vermitteln Anwendungsanalysedaten aus verschiedenen Quellen in der Regel kein ganzheitliches Bild des Zustands und der Sicherheit von Anwendungen.

Für eine reibungslosere Bereitstellung benötigen die Eigentümer der Anwendung einen umfassenden Überblick über die Bereitstellungskette der Anwendung, um umsetzbare Erkenntnisse zu gewinnen. Dies ist möglich, indem relevante Anwendungsdaten konsolidiert, die verschiedenen Komponenten gruppiert und die Informationen in einer einheitlichen Konsole korreliert und visualisiert werden.

Aus diesem Grund haben wir LoadMaster 360 entwickelt. Es handelt sich um ein leicht zugängliches SaaS-Tool, das Administratoren und Anwendungsbesitzern ein konsolidiertes Dashboard bietet, das sich auf die Anwendungen konzentriert, die Ihre LoadMaster-Flotte bedient. Sie können jetzt mit anderen IT-Teams in Echtzeit zusammenarbeiten! In diesem Blog geht es zwar hauptsächlich um Anwendungsanalyse und Telemetrie, aber Sie sollten ebenfalls wissen, dass der LoadMaster 360 Folgendes bietet:

  • Anwendungs- und Gerätetelemetrie mit detaillierten Dashboards und benutzerdefinierten Berichten zur Überwachung der Anwendungsleistung, des Zustands und der Sicherheit.
  • Ein Incident Center zur Verwaltung von Problemen, wenn sie auftreten, mit kontextreichen internen und externen wichtigen Warnmeldungen für eine zeitnahes Handeln.
  • Zertifikatslebenszyklus-Management, um Einblicke in Ihren Zertifikatsbestand zu erhalten und Ausfälle zu vermeiden, indem Sie Benachrichtigungen über ab ablaufende Zertifikate erhalten.
  • Erweiterte WAF-Funktionen mit KI-gestützter Erkennung von Fehlalarmen und intelligentem Regeltuning zur Sicherung der Anwendungsbereitstellungskette.
  • Authentifizierungsmanagement für eine einheitliche Ansicht der Authentifizierungsbemühungen über alle Anwendungen und Authentifizierungsanbieter hinweg.
Nutzerdashboard, das Statistiken und Informationen zum aktuellen Stand Ihrer Anwendung preisgibt.

Präzise Analysen mit LoadMaster 360 User Insights

IT-Teams, die mehrere Load Balancer verwalten, die in verschiedenen Umgebungen eingesetzt werden, haben nur begrenzte Einblicke in die Anwendungsleistung. Anwendungsdaten wie Anfragetyp, Serverantwortzeit, SSL-Details, Geräteinformationen usw. sind wichtige Indikatoren für den Zustand der Anwendung. Diese Daten sind jedoch möglicherweise nicht ohne Weiteres für die Eigentümer der Anwendung verfügbar, die auf Lösungen von Drittanbietern angewiesen sind, um die erforderlichen Informationen zu finden.

LoadMaster 360 Application Analytics and Telemetry-Funktion bietet eine kuratierte Ansicht der Anwendungsleistungsdaten mit speziellen Einblicken für jede Anwendung, die Sie auslasten. Dies umfasst:

  • Personalisierbare Dashboards für vollständige Transparenz in der Anwendungsbereitstellungskette mit wichtigen Kennzahlen, einschließlich zum Load Balancing-Zustand und zur -leistung, Anwendungslasten und -status sowie Sicherheitsereignissen.
  • Umsetzbare Erkenntnisse aus Echtzeit-Netzwerk- und Anwendungsdaten, einschließlich Geräte-/Browsertyp, SSL-Version, SSL-Chiffre, Server-IPs, Sitzungs-IDs und mehr. Detaillierte Anfrage-/Antwortdetails zum Verständnis von Client-to-Application-Timings, Anfragetyp und Server-Antwortzeiten.
  • Warnmeldungen zum Anwendungsstatus, Einblicke in Client-Anfragen und Sicherheitslage, die zur Minderung von Problemen beitragen. Die integrierte Vorfallverwaltungsfunktion benachrichtigt die richtigen Teams über potenzielle Probleme bei der Anwendungsleistung und -verfügbarkeit.

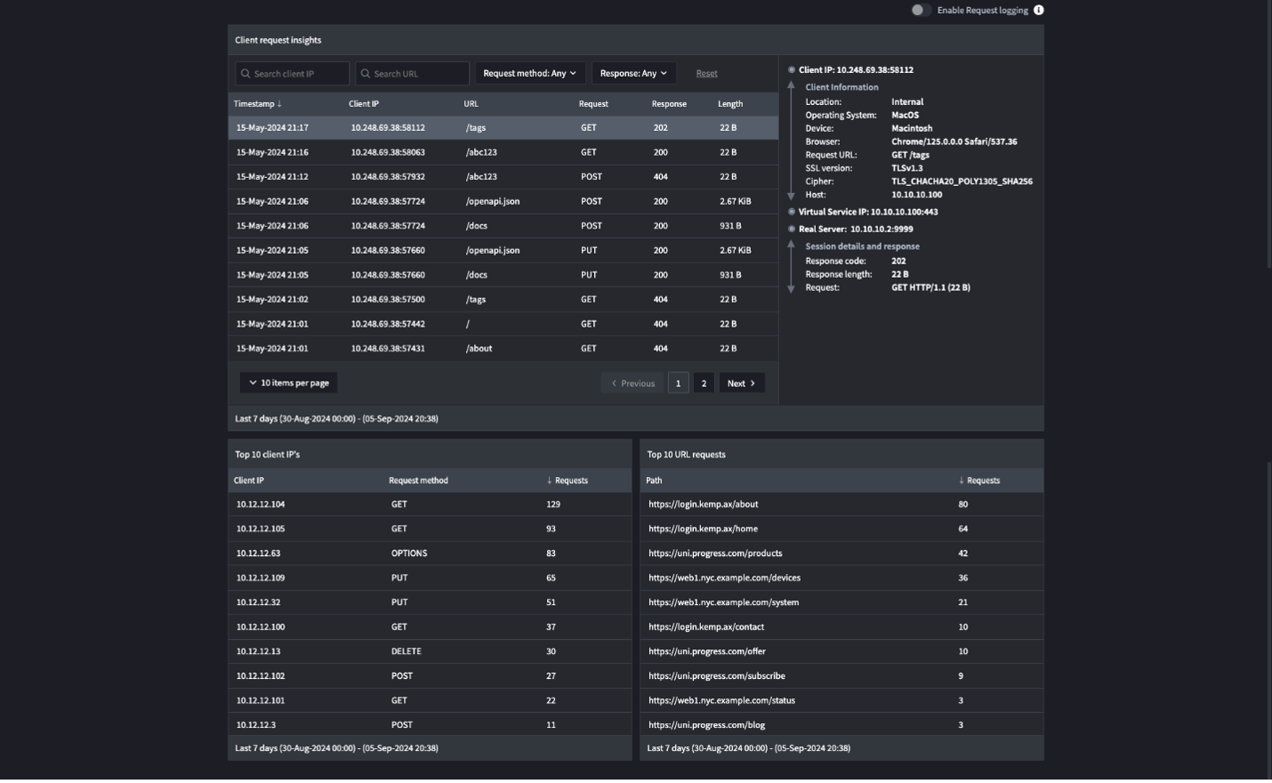
Ab Version 1.2 bietet die Funktion „User Insights“ einen besseren Einblick in kritische Komponenten der Kette der Anwendungsbereitstellung. „User Insights“ bietet eine bessere Sichtbarkeit und detaillierte Daten auf der Ebene einzelner Anwendungsanfragen. Sie können eingehende Client-Anfragen und Verbindungsinformationen sowie Informationen zum Konnektorstatus für LoadMaster 360 einsehen. Es kann Ihnen Folgendes angezeigt werden: 

  • Client-Verbindungen: Ordnen Sie externe Verbindungen in einer globalen Kartenansicht zu (siehe Abbildung unten), um zu sehen, woher die Verbindungen stammen, und um die geografische Reichweite des Anwendungsdatenverkehrs zu verstehen.
Nutzerdashboard, das eine Weltkartenansicht aufzeigt mit den eingehenden Verbindungen.
  • Die häufigsten HTTP-Anfragemethoden: Verschaffen Sie sich einen Überblick über die am häufigsten verwendeten HTTP-Methoden, um das normale Benutzerverhalten zu verfolgen.
  • Die häufigsten Server nach Verbindungen: Identifizieren Sie die Server, die die meisten Verbindungen verarbeiten, um eine optimierte Ressourcenzuweisung zu ermöglichen.
  • Die häufigsten Clients nach Durchsatz: Verschaffen Sie sich einen Überblick über Ihre Top-Benutzer, um potenzielle Bedrohungen zu erkennen.
Nutzerdashboard, das zahlreiche Zahlen und Statistiken zu Anfragen, Server-Verbindungen und Clients anzeigt

Verbessern Sie Ihre Anwendungserfahrung mit User Insights

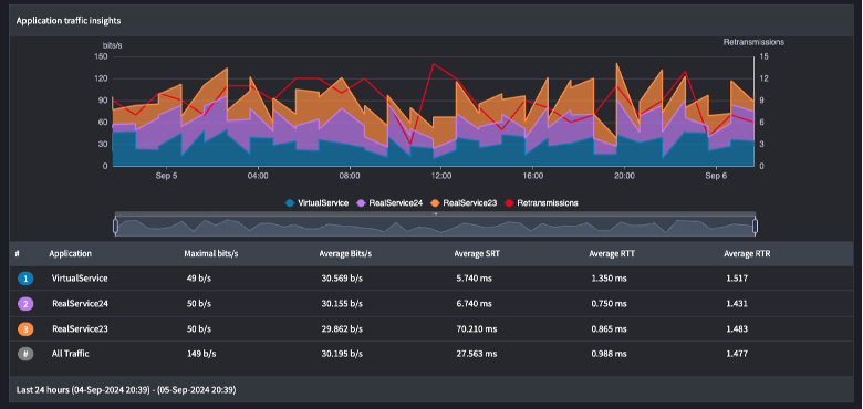
LoadMaster 360 kann die Mean Time to Resolution (MTTR) durch den einfachen Zugriff auf relevante Anwendungsdaten und umsetzbare Erkenntnisse erheblich verkürzen. Beispielsweise bieten Einblicke in den Anwendungsdatenverkehr eine Momentaufnahme der Datenverkehrsverteilung über Anwendungen mit Load Balancing, wodurch ungewöhnliche Datenverkehrsmuster leichter identifiziert werden können, wie z. B. ein plötzlicher Anstieg des Datenverkehrs zu einer bestimmten Anwendung, der auf ein potenzielles Sicherheitsproblem hinweisen könnte. LoadMaster 360 hilft bei der Ermittlung der Grundursache von möglichen Problemen, indem es wichtige Informationen über Ihre Anwendungen und Ihr Datenverkehrsprofil bereitstellt.

Ebenso können durch die Verfolgung von Leistungskennzahlen wie Round Trip Time (RTT) und Server Response Time (SRT) Latenzen in der Anwendungsbereitstellungskette identifiziert werden. Da jede Anwendung bestimmten virtuellen Diensten zugeordnet ist, können Sie Engpässe in der Bereitstellungskette identifizieren und analysieren, wie sich jeder virtuelle Dienst auf die gesamte Anwendungserfahrung auswirkt.

Einblick zum Datenverkehr einer Anwendung

Die detaillierten Daten aus unserer User Insights-Funktion können zur Optimierung Ihrer Anwendungsbereitstellung und zur Aufrechterhaltung hochverfügbarer und reaktionsschneller Anwendungen verwendet werden. Mit LoadMaster 360 User Insights können Sie die Anwendungsbereitstellung optimieren, eine schnellere Time-to-Value erzielen und Sicherheitsprobleme verringern.

Erfahren Sie mehr über die User Insights

Die LoadMaster 360 Version 1.2 mit erweiterten Funktionen für Benutzereinblicke ist absofort verfügbar. Weitere Informationen finden Sie auf der Feature Webpage.

 

Veröffentlicht am

Kameerath Abdul Kareem

Kameerath is a Product Marketing Manager at Progress, overseeing the Kemp LoadMaster portfolio. With a background in diverse IT areas such as cloud computing, DevSecOps, IT Ops and APM, she has a passion for writing about all things tech.