top-reason-why-bg

Back to LoadMaster 360 Overview

Application Analytics and Telemetry

illustration

A Finger оn Your Application Pulse ​

Application Analytics and Telemetry offers a quick overview of the performance and state of all applications and APIs. Managing and monitoring applications are complex tasks, due to multiple components, rules and services. Progress® LoadMaster® 360 provides a unified and holistic view of the application experience by mapping applications to related virtual services. Users can access detailed application delivery metrics for accurate performance analyses and resolve application delivery issues faster.

LoadMaster 360 maintains application availability and responsiveness by providing a granular understanding of its performance, health and security.

Maintain an Excellent User Experience​​​​

Increase user happiness and customer satisfaction by keeping your applications and APIs highly available and responsive. ​ ​​

Make Better Application Delivery Decisions​​

LoadMaster 360 maintains historical analytics data so that application delivery investments and decisions can deliver maximum benefit.​

Simplify Multi-Platform and Multi-Team Tasks​

With a single source of truth, all operations, security and development teams share a consistent view, greatly simplifying cross-team and multi-cloud interactions​.​

Key Features

Extensive Visibility

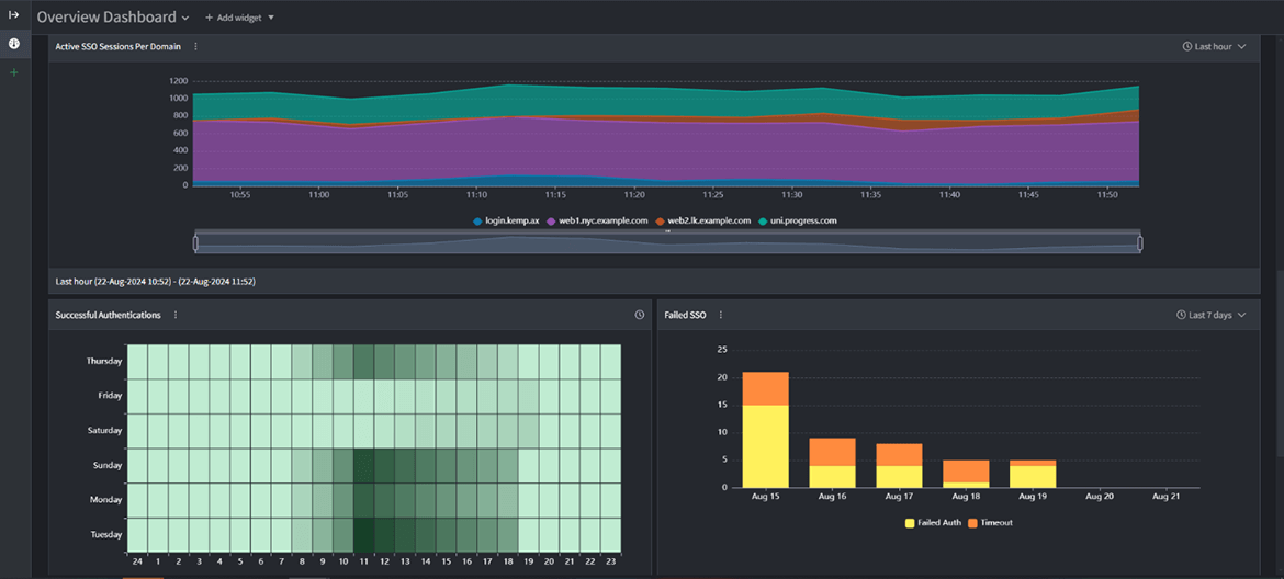
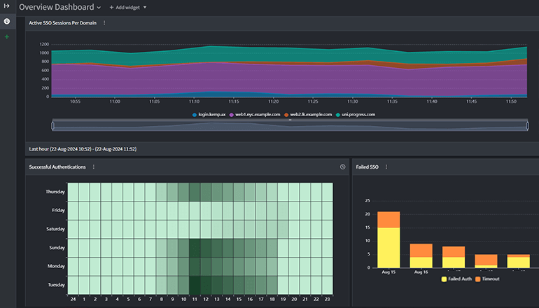
Customizable dashboards offer complete visibility into the application delivery chain to help maintain application availability, performance and security.

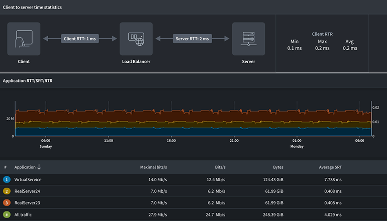
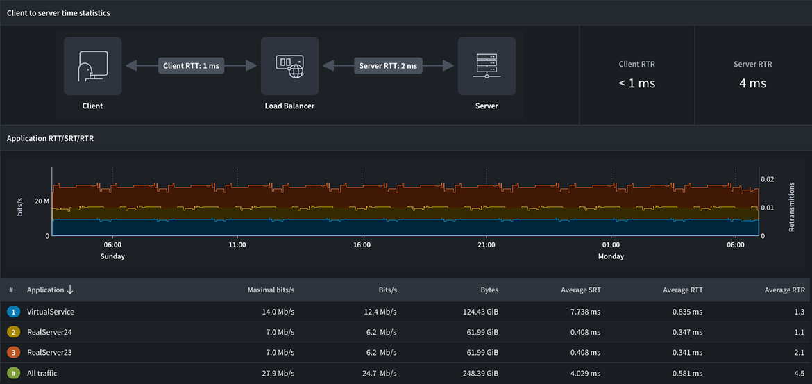
The dashboard includes widgets for all key metrics including load balancer health and performance, application loads and status and security events. LoadMaster 360 provides critical application performance metrics to monitor and evaluate application and network status.

Extensive VisibilityPlus sign button
Extensive VisibilityPlus sign button

Actionable Insights

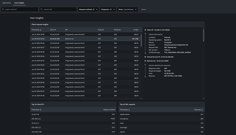
View granular real-time network and application data in LoadMaster 360. View client request and response details including device/browser type, SSL version, SSL ciphers, server IPs, session IDs and more. Dig into request/response details to understand client-to-application timings, request type and server response times.

These insights can be easily correlated to understand the overall application experience, identify unusual traffic patterns, detect performance issues and reduce administrative overhead.

Actionable Insights Plus sign button
Actionable Insights Plus sign button
Actionable Insights Plus sign button

Effective Collaboration

The centralized experience offered through LoadMaster 360 is vital for driving operational efficiency.

IT teams can easily collaborate to mitigate issues and routinely evaluate application status, client insights and security posture from the provided insights and data. LoadMaster 360 provides visibility into critical data and integrates it into incident management. As a result, teams can receive detailed notifications about potential application performance and availability issues.

Effective CollaborationPlus sign button
Effective CollaborationPlus sign button

Explore the LoadMaster 360 Solution

Yellow gradiend background

Start Powering Your Always-on Application Experience Today

Request a Demo